当前位置:首页 > 技术相关 > 正文

如何设置和优化您的Wi-Fi路由器以获得最佳性能

多年来,Wi-Fi路由器安装实用程序变得更容易使用,但要想最大限度地利用新路由器,通常需要比标准安装程序稍微深入一些。仅仅因为你已经插上了所有的电源,所有的闪烁的灯都变成了绿色,并不意味着你的网络的性能和安全性就像他们所能做到的那样好。按照以下基本步骤正确配置路由器并优化无线网络。

哪种Wi-Fi路由器最好?

我们下面的建议假设您已经为您的家庭找到了合适的路由器。如果您仍在寻找购买,请查看我们的无线路由器购买指南(上面的链接),或者,如果您正在寻找更便宜的产品,请尝试我们的经济型路由器综述。如果您正在寻找最快的管道来享受视频游戏,那么请查看我们的游戏路由器指南。所有这些购买指南都包含了我们在每个类别中的最佳和最新评论,每个玩家都完成了PC实验室的无线路由器测试套件。

在选择路由器时,你必须决定你是想要Wi-Fi 6路由器、Wi-Fi 5(802.11ac)路由器还是Wi-Fi网状系统。市面上仍然有很多功能强大的Wi-Fi 5路由器,可以满足轻到中等的网络需求,但如果你想要最新的技术和它带来的性能,你会想要去Wi-Fi 6路由器。(请先查看我们的Wi-Fi 6解说器,了解更深入的信息。)

Wi-Fi网状系统是为愿意多花一点钱购买两个主要好处的人准备的:简单的基本设置和全家庭Wi-Fi覆盖。虽然你可以使用标准路由器和无线范围扩展器来扩大家庭的覆盖范围,但该解决方案往往会让用户跳过几个额外的障碍来使事情顺利运行,特别是迫使用户根据他们在家里的位置登录不同的无线网络。Wi-Fi Mesh通过快速、轻松的初始设置路径和一系列兼容的“节点”,无缝集成到覆盖整个家庭的单一无线网络中,从而消除了所有这些问题。

较新的Wi-Fi网状网系统将Wi-Fi 6和网状网技术结合在一起。虽然Wi-Fi网状网绝对是实现基本绿色闪烁灯的最简单选择,但这仍然代表着基本的路由器设置,网状网或其他。但是,假设您想通过访客网络和家长控制来提高安全性,或者添加服务质量(Qos)设置来保护来自特定应用程序或传输到特定设备的流量。然后,您将需要深入了解路由器或网状网系统的基本安装实用程序。到那时,下面的步骤就派上用场了。

如何连接Wi-Fi路由器?

在开始之前,您需要考虑将路由器放置在哪里。在住处中心附近找一块空地是确保最佳覆盖范围的最佳方式。请注意,墙壁和地板会阻碍Wi-Fi信号,因此设备和路由器之间的障碍物越多,信号就越弱(可能还会更慢)。尽量避免接近大型金属、玻璃、砖块或混凝土物体。Wi-Fi网状网系统可以让您在覆盖范围最弱的地方放置一个设计精美的节点,从而绕过这个问题。但对于那些使用标准路由器甚至无线范围扩展器的人来说,这将需要一些耐心和测试来确定您的最佳放置区域在哪里。

通过将您的路由器连接到您的调制解调器开始此过程。要做到这一点,你需要一根以太网线,你需要把它插入路由器背面的广域网(广域网)端口。此端口在不同的路由器上看起来可能略有不同,但它通常会与其他端口有不同的颜色,并被标记为“广域网”、“互联网”或类似的东西。从广域网端口中,将以太网电缆的另一端连接到调制解调器背面的以太网端口。确保调制解调器已打开,您就可以连接到Internet了。然后,当然,你需要把你的路由器插入墙上的插座并打开它。

如何设置和优化您的Wi-Fi路由器以获得最佳性能

如上所述,大多数网状Wi-Fi系统和一些最新的标准无线路由器现在可以完全从您的智能手机进行配置。制造商将有自己独特的设置应用程序,因此请参考您的路由器的快速入门指南,以确保您下载正确的应用程序。然而,并不是所有的路由器都有移动应用程序,如果你不想使用,总有一个备份方法。通常,这是加载路由器内部配置页面的专用网站URL。通过以太网电缆将计算机连接到路由器的任何局域网端口,然后在浏览器搜索栏中输入192.168.1.1或类似的地址(由路由器文档指定),即可找到此URL。

如何设置和优化您的Wi-Fi路由器以获得最佳性能

启动和运行网络的第一步是设置用户名和密码。如果您碰巧有一台二手路由器,可以通过在路由器上的某个地方(通常是背面)按一个凹入的按钮,将用户名和密码重置为出厂默认设置。通常,这些默认设置类似于每个潜在黑客都知道的“admin”和“admin”,因此请确保立即更改这些设置。确保使用安全的密码,包括大小写字母、数字和符号的混合。

如何配置我的路由器?

设置用户名和密码后,您可以继续配置路由器的设置。就像烹饪晚餐一样,没有“正确”的方法来安装路由器,每种型号都可能有自己独特的步骤,这取决于它的功能。正因为如此,尝试在这里描述每一种可能的配置路径将是令人精疲力竭和毫无意义的。我们建议您查阅路由器手册以了解详细信息。

话虽如此,我们确实有几点建议。首先,使用简易设置向导。大多数路由器都提供某种形式的简短设置例程,只需要SSID和密码即可。如果有疑问,可以从这个开始。(SSID是路由器的Wi-Fi名称。它可能是开箱即用的“华硕”或“NETGEAR”,但你可以随意将其更改为有创意的东西,比如“联邦调查局-监视-货车”。)是的,这个实用程序只能让你达到上面提到的那组闪烁的绿灯,但即使是那些想要超越那个阶段的人,你也需要首先到达那里。按照路由器的文档操作并使用其自己的设置实用程序始终是到达该目的地的最短路径。

如何设置和优化您的Wi-Fi路由器以获得最佳性能

其次,使用WPS按钮连接Wi-Fi设备。如果你曾经将两个蓝牙设备配对,比如智能手机和耳机,那么你已经对这一原理有了基本的了解。假设您想要将一台Windows笔记本电脑连接到您的路由器。在您的笔记本电脑上,您将在Windows的可见无线网络列表中看到您的路由器的SSID弹出。当您选择SSID并尝试连接时,Windows将提示您输入网络安全密钥(这是一种不必要的技术性口令)。

如果您在安全性方面做了适当的工作,并使用随机的大小写字母、数字和符号设置了密码,那么您就会完全忘记密码,再也不想输入密码了。相反,请按路由器上的WPS按钮。您应该至少留出一分钟让路由器和笔记本电脑找到对方并成功配对。请记住,WPS只能在Windows和Android设备上使用。

最后,当不确定的时候,让路由器去做–自动配置工具是您的朋友。例如,虽然您肯定可以费力地构建自己的内部IP地址范围并手动为所有设备分配静态地址,但只需选中路由器设置中的动态主机配置协议(DHCP)框就可以立即处理这一问题,因为这是一个自动为设备分配IP地址的协议。这里的教训是,仅仅因为你可以改变某事并不意味着你应该改变。至少在安装和早期使用阶段,尽可能多地使用自动设置。

2.4 GHz?5 GHz?6 GHz?我应该使用哪个频率?

如果您使用的是双频Wi-Fi 5或Wi-Fi 6路由器,您可以将客户端设备连接到2.4 GHz或5 GHz频段。如果你有一个三频路由器,你可以得到额外的5 GHz频段,你可以专门用于游戏和视频流。5 GHz的连接将在短距离内提供比2.4 GHz更好的性能。这是因为5 GHz虽然稍微快一些,但由于该频段的波长较短,无法传输到远距离或通过某些物体传输。另一方面,2.4 GHz频段传输得更远,但往往会有更多的拥塞和更少的频道选择。

也就是说,如果你想继续使用2.4 GHz,可以考虑尝试一下频道选择。“自动”通常能很好地切换频道选项并找到最好的一个,但如果你正在为连接客户端而苦苦挣扎,试着手动将频道设置为1或11。2.4 GHz频段共有11个频道可供切换以避免干扰,6频道通常是默认频道。当你选择一个给定的频道时,通常会有一些信号溢出。因此,例如,选择通道2通常会将流量溢出到通道1和3。因此,切换到最远的1或11这两个最远的值,有时可以确保最佳的连接性能。

大多数Wi-Fi 6路由器支持5 GHz频段的160 MHz通道带宽,提供比2.4 GHz通道更高的数据速率(从而提高了性能)。Wi-Fi 6标准的最新成员Wi-Fi 6E允许用户连接到6 GHz无线电频段,该频段相对整洁,提供了比2.4 GHz和5 GHz频段更低的延迟和更快的性能。较旧的设备可以连接到Wi-Fi 6e路由器,但只有支持Wi-Fi 6e的设备才能连接到6 GHz频段。这些路由器终于上架了,但6e兼容的客户端设备仍处于相对早期的阶段。

在“轻松”设置之后,一些路由器将引导您完成几个额外的步骤,例如建立家长控制(允许您过滤某些类型的内容的功能)和自动更新路由器固件。完成这些准备工作后,进入“无线设置”或类似名称的标签/屏幕来激活您的Wi-Fi网络。激活网络后,您可以将任何设备连接到网络并开始浏览网络。

对于大多数路由器,简单地激活您的网络并连接到互联网只是触及到您所能做的事情的皮毛。虽然像“高级设置”这样的标签名称可能看起来有点吓人,但这里包含的菜单通常允许您控制路由器的一些最有用的功能。我们将在下面介绍一些最引人注目的项目。

如何配置服务质量(QoS)

如上所述,服务质量是在线娱乐最有用的功能之一。它允许您选择网络上的上行和下行流量并对其进行优先排序,这可以为您最喜欢的流媒体服务或在线游戏提供性能提升。大多数路由器的应用程序/配置页面中都会有一个专门用于流量监控的选项卡。导航到此处并找到Qos标签。打开服务质量,然后您就可以确定某些服务的优先级,例如在线游戏或视频流。

您还可以对网络上的设备设置优先级。几年前,这通常是通过提供设备的唯一MAC地址并为该设备设置优先级来实现的。如今,像Netkit这样的供应商越来越多地为相同的想法提供更直观、更图形化的方法,如下面的手册优先顺序和屏幕截图所示。

如何设置和优化您的Wi-Fi路由器以获得最佳性能

Qos选项还可以让您查看您的总带宽是如何按设备分配的,因此您可以发现任何人抢占的份额超过了他们的公平或期望份额。

如何设置和优化您的Wi-Fi路由器以获得最佳性能

如今,大多数流量本质上是下载,特别是多媒体流媒体。如果您发现您的流媒体服务偶尔会暂停以进行缓冲,请尝试使用服务质量来确定其流量的优先级。然而,总的来说,只有游戏玩家需要担心上游的优先顺序。

访客网络

如果你不想让你的个人网络上的所有数据和文件落入未经批准的人手中,那么访客网络是很方便的。要设置一个,请转到路由器的应用程序/配置页面,然后导航到无线设置。大多数路由器默认禁用访客网络,因此通常会在此处设置一个页面。确认网络名称和密码,即可设置网络。

如何设置和优化您的Wi-Fi路由器以获得最佳性能

我们强烈建议至少对您的常规Wi-Fi网络应用WPA2加密,但您可能希望让您的访客网络保持开放状态,以便更容易访问。虽然方便,但这也可能会鼓励邻居和路边停车的流浪者建立联系。额外确保限制访客网络访问权限,例如连接的人可以使用哪些频段或网络处于活动状态的时间。您可能还希望将访客网络限制为2.4 GHz或5 GHz频段,但不能同时限制两者。

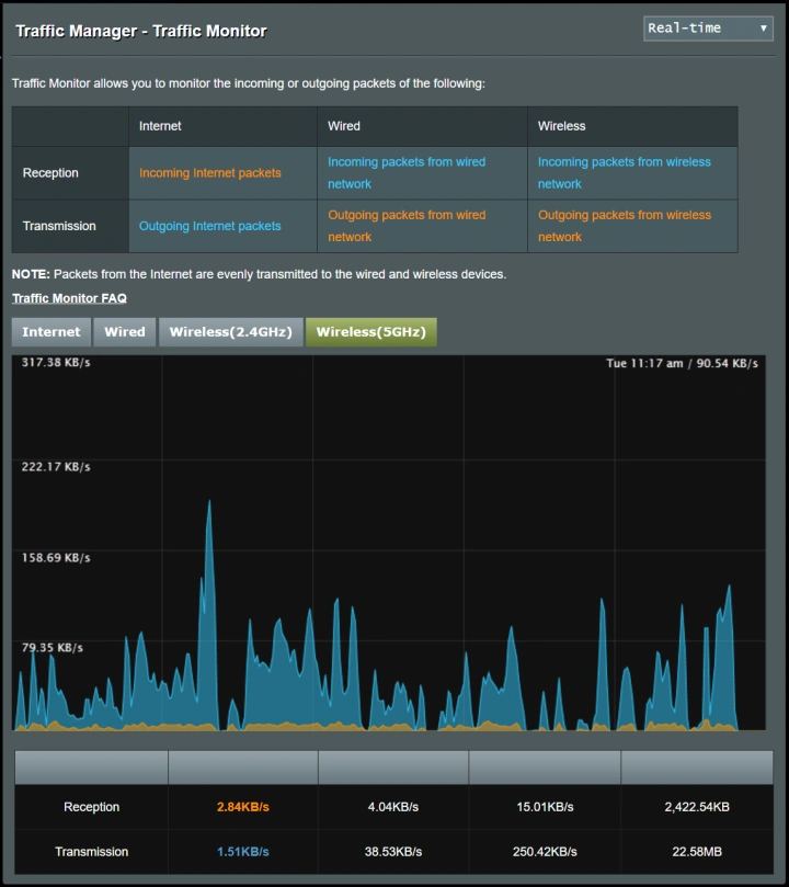
监控流量

了解如何查看通过您的网络的通信量并对所述通信量进行限制可能很有用。如果您对这两项功能中的任何一项感兴趣,请导航到路由器的高级设置菜单。通常会有一个名为交通监测器、交通计时器或类似的选项。启用此功能,您将能够观察路由器的流量。在某些路由器中,您还可以选择限制传入流量(下载)和/或传出流量(上传)。并不是所有的路由器都有流量监控功能,但有太多的在线服务可以为您做到这一点,包括SolarWinds RTBM或PRTG。

如果您正在为企业设置无线网络,即使是小企业也可以从定期监控流量中获益良多。从跟踪安全漏洞到确保关键应用程序(如您的电话或视频会议系统)始终获得所需的带宽,流量监控可以提供帮助。大多数企业选择专用的网络监控工具,但如果无线网络是您企业的主要局域网,像Ekahau Pro这样的专用Wi-Fi管理工具是您最好的选择。(Ekahau由Ziff Davis所有,后者也出版PCMag。)

Ftp服务器

互联网老手可能还记得Dropbox出现之前的日子,当时在系统之间传输大文件需要通过专用的文件传输协议应用程序跳过几个圈子。Ftp应用程序可能已经不再普遍使用,但这项技术仍然是一种在不处理云服务的情况下传输大量文件的便捷方式。

只有至少有一个USB端口的路由器才能使用FTP服务器。你首先需要的是一个插入路由器的USB存储设备,比如一个外部硬盘驱动器。接下来,进入应用程序/配置页面的高级设置,找到一个名为USB存储、USB设置或类似设置的标签。进入该选项卡后,点击“通过互联网传输文件传输”或类似的复选框。您的USB设备现在可供网络上的用户使用。如果您想成为唯一可以访问USB设备的用户,您可以将读写访问权限修改为仅限管理员访问。

某些路由器会让您配置特定文件夹的读写访问权限。只需点击“新建文件夹”、“选择文件夹”或类似的东西,然后导航到USB设备上所需的文件夹即可。选择文件夹并应用您的更改。

如何设置和优化您的Wi-Fi路由器以获得最佳性能

MAC地址过滤

可以将MAC(媒体访问控制)地址视为任何网络设备的通用唯一名称。该地址与设备硬件绑定。某些路由器允许您设置可以(或不能)访问您的网络的特定MAC地址列表。它基本上是一个允许和禁止的列表,列出了哪些设备可以进入您的局域网。

如何设置和优化您的Wi-Fi路由器以获得最佳性能

要执行此操作,请在高级设置选项卡下找到MAC过滤器。双频或三频路由器通常会让您选择过滤器将应用到的频段,而某些路由器会让您选择输入的MAC地址是网络唯一接受的地址还是网络拒绝的唯一地址。一旦你设置了这些选项的首选项,最后一步是找到你想要过滤的设备上的MAC地址,并输入它们。

对于手机或平板电脑等移动设备,可以通过访问设备的设置并导航到关于手机选项卡来找到MAC地址。从这里开始,一些设备可能会有一个标题为Status的选项卡,其中可以找到MAC地址,而其他设备则可以在About Phone部分随时找到它。在Mac或PC上,导航至设备的网络设置页面,然后打开网络和共享中心。点击您的Wi-Fi连接并查找详细信息或属性。该区域将显示大量信息,包括设备的“物理地址”,这是MAC地址的另一个术语。(在Mac上,它被称为“Wi-Fi地址”。)

父母控制

家长控制至少可以让您为每个允许的设备(由MAC地址标识)连接到网络设定时间限制。因此,如果你的孩子有一个在睡前很长时间才使用电子设备的坏习惯,但你不想一直扮演坏警察的角色,每天晚上在哪里以及何时上交电子设备,这都没有问题。

首先使用MAC地址过滤,以确保只有经过批准的设备才能连接到您的路由器。然后使用家长控制,以确保这些允许的设备只能在批准的时间内连接。它只需要几分钟的时间就可以设置好,就像一般拥有一台配置良好的路由器一样,它将治愈无数令人头疼的问题,并确保您的家庭运行得更加顺畅。

如何设置和优化您的Wi-Fi路由器以获得最佳性能

接下来的步骤

通过使用路由器的快速入门指南,任何人都可以在几分钟内连接到互联网并运行起来,但大多数型号的设置菜单中隐藏了一些鲜为人知的珍宝。如果您想从您的路由器投资中获得最大价值,请花额外的时间探索这些高级选项。如果你还在寻找一款新的路由器,可以考虑超越机顶盒的功能列表和产品的规格表。下载手册,深入了解这些高级选项,并了解哪些功能将在您的环境中提供最大价值。一旦你开始运行,测试你的网速。如果你需要更多的指导,看看我们的高级黑客:加速你的Wi-Fi的10个小贴士和排除你的互联网连接故障的12小贴士。

有话要说...